Unveiling AUTHENTIKOR: The Cutting-Edge Cybersecurity Application
Overview:
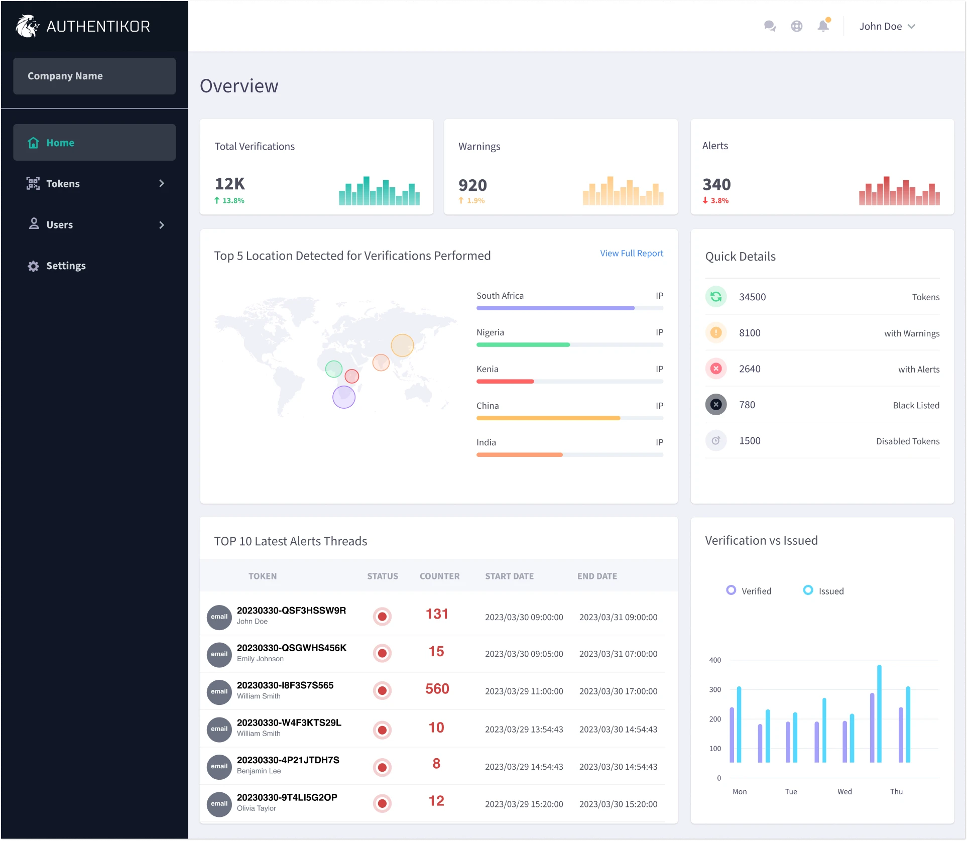
AUTHENTIKOR is a comprehensive cybersecurity solution constructed from scratch. It deftly combines a strict adherence to best development principles with solid security, authentication, and development structures.
Key Highlights of AUTHENTIKOR:
-
Cloud-Based Scam and Fraud Deterrent: This cloud application is your robust defense against scams and fraud, irrespective of the medium—be it digital, paper, or across communication streams.
-
A Secure Vault for Verification Tokens: Authentikor doubles as a secure system and vault for verification tokens. These tokens are used by users to verify the authenticity of the content they are interacting with, thereby minimizing the risks associated with digital content consumption.
-
Adaptable Verification Tokens: Authentikor's verification tokens can be used across numerous formats—emails, contracts, invoices, credit notes, orders, flyers, and business cards, enhancing user protection across multiple digital touchpoints.
-
Intuitive System Design: Simplicity and usability have been our key driving forces. Designed to be user-friendly, Authentikor makes it convenient for users to ascertain the legitimacy of their received content, thereby elevating user experience.
-
Outwitting Cybercriminals: As digital malfeasants become increasingly crafty, it's crucial to stay ahead of the curve. By prioritizing simplicity in system design and operations, Authentikor allows users to differentiate legitimate communications from the fraudulent ones.
Automation Tools for Diverse Businesses:
AUTHENTIKOR offers automation tools tailored to fit the needs of businesses of all sizes. For small businesses, an SMTP router is provided to handle their email communications efficiently. For larger enterprises dealing with substantial email traffic, an SMTP Gateway is available to ensure smooth operations on exchange-type email systems.
Both of these SMTP services are developed by me.
An Ever-Evolving Solution:
AUTHENTIKOR embodies a vision of relentless improvement, guided by an extensive roadmap for the platform. Future enhancements will include many new features, all aimed at elevating the capabilities of the platform and enriching the user experience.
AUTHENTIKOR, even in its minimally viable form, provides an immediate and effective solution to pressing digital threats. It also allows for feature customization based on the chosen package—be it white labelling, server deployment, or custom feature requests.
Significantly, AUTHENTIKOR boasts an advanced custom multi-tenancy platform, where each business gets its own isolated database upon signup—further bolstering the data security and privacy for all entities in the system.
In Conclusion:
With AUTHENTIKOR, you’re not just choosing a cybersecurity app; you're opting for a committed partner in safeguarding your digital presence. As the digital landscape continues to evolve, so does AUTHENTIKOR—constantly innovating, refining, and delivering the most reliable cybersecurity solutions. Make the smart choice today, choose AUTHENTIKOR.


